Harness our intelligent energy-storage algorithm that automatically buys electricity when prices dip, stores it in your battery, integrates your solar panels when available, and sells excess back to the grid.
All without you lifting a finger. Enjoy cheaper bills today and a greener footprint tomorrow.
You could save
0 PLNper year
Three simple steps to slash your electricity bills and maximize your energy independence.
Our algorithm tracks real-time energy prices and your consumption patterns.
Automatically store energy when it's cheap and your solar panels are producing surplus.
Sell stored energy back to the grid when prices peak, or use it during expensive periods.
Five powerful reasons to start your energy independence journey today.
Reduce electricity costs by 25-45% through intelligent energy arbitrage and optimisation.
Automatically optimise your energy consumption in real time, shifting usage to the cheapest tariff windows.
Seamlessly integrate with any home battery to store energy when prices are low and discharge when they spike.
Integrate with your solar PV system to intelligently store excess solar energy and use it when you need it most.
Dive into minute-level analytics on usage, savings, and environmental impact via an intuitive dashboard.
Take advantage of unprecedented EU support for home energy storage. Combined with our optimization technology, achieve faster ROI than ever before.
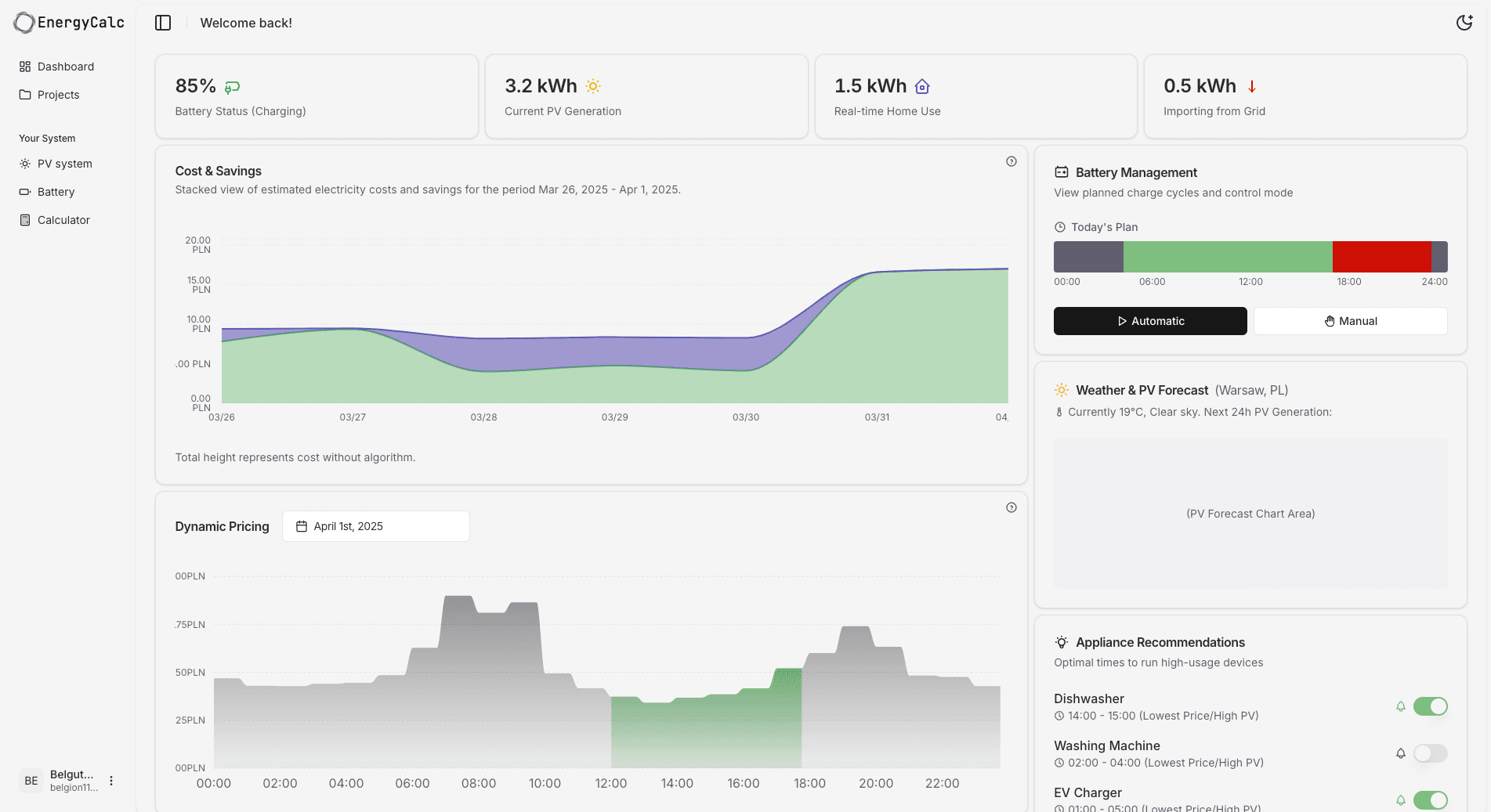
Real-time monitoring and insights to track your energy optimization and savings.

Everything you need to know about smart home energy optimization.
Join thousands of European households already cutting their electricity bills with smart energy optimization.
Takes less than a minute • No commitment required
We use cookies to improve your experience.
We use functional cookies (required) and analytics cookies (optional) to understand how you use our site.